Table of Contents
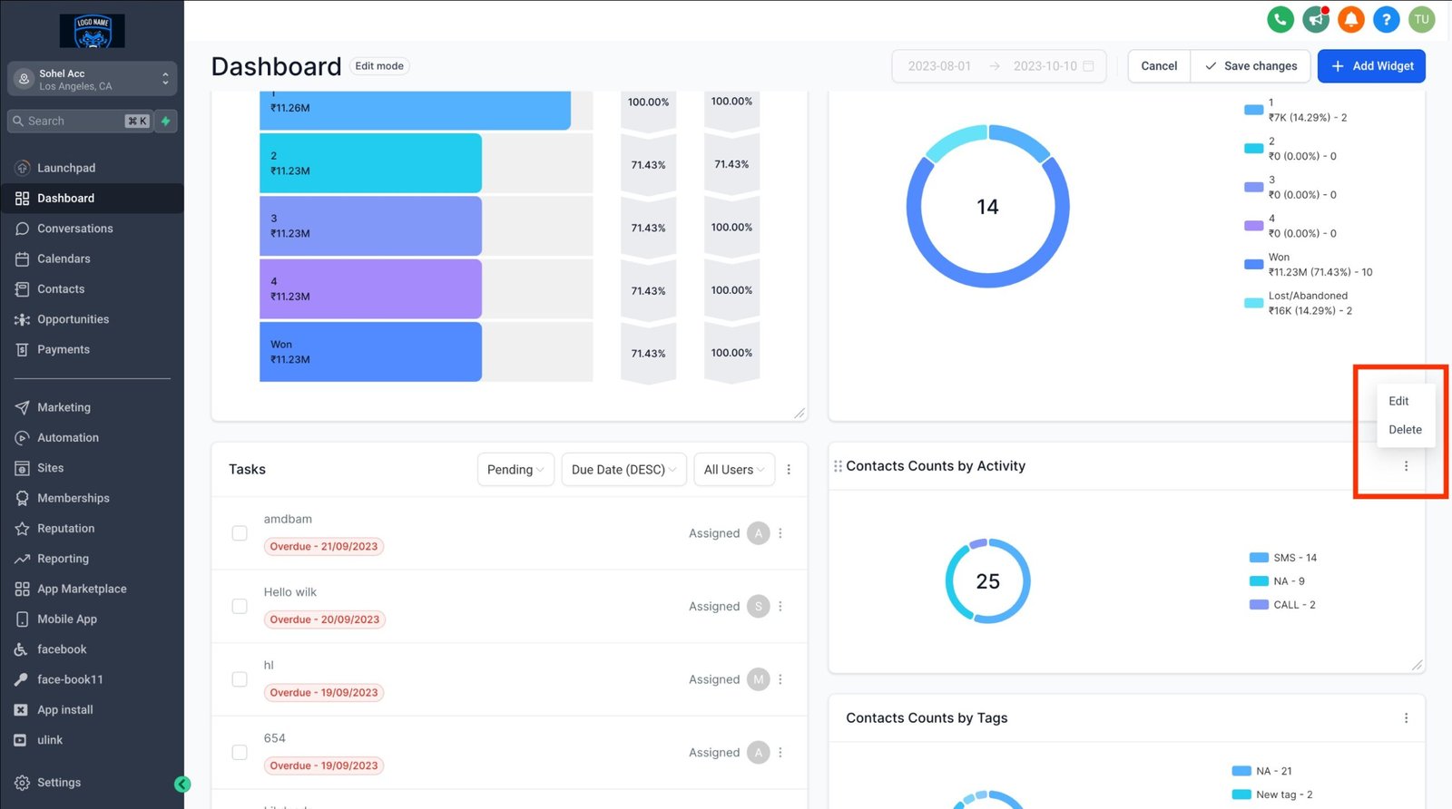
Switch to “Edit Mode”, and then select the ellipsis “…” for the widget you want to modify.
TABLE OF CONTENTS
Step 1: Switch to Edit Mode
- On your dashboard, click the “EDIT” button.

Step 2: Choose the widget you want to edit
- To edit a widget, locate the three-dot menu in the top-right corner of the widget you wish to edit. Click on it, and from the dropdown menu that appears, select “Edit.”

- An editing menu will appear on the right-hand side.
Step 3: Apply your customizations
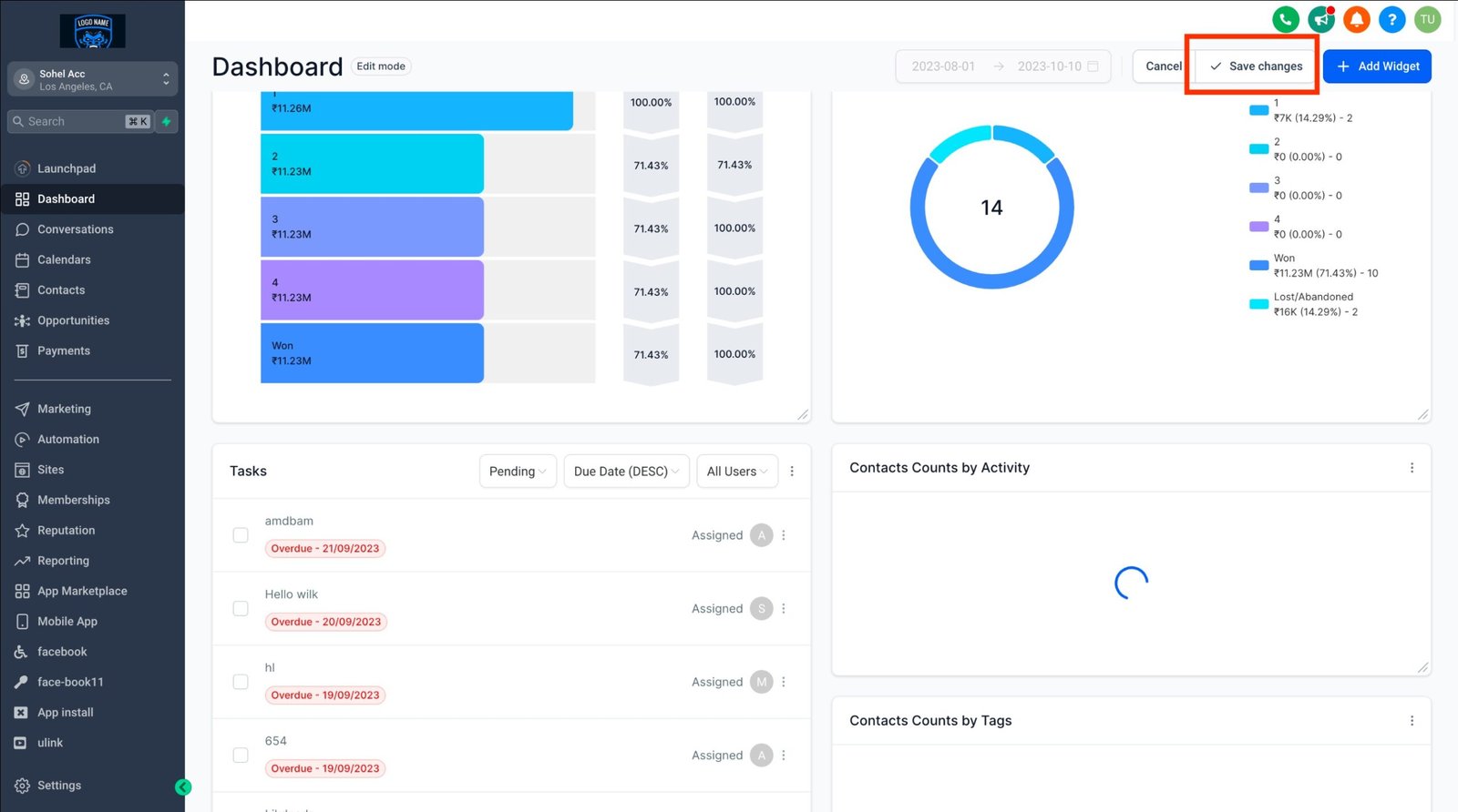
- Apply your customizations and changes within the editing menu, then click “Save” followed by “Save Changes.”

Note: General widgets cannot be edited.
Note:
Wondering which plan unlocks the customizable Dashboard?
It’s currently available exclusively for the $497 plan and beyond. If you’re on the $97 or $297 plan, we recommend leveling up to unlock this feature.
Custom dashboards on $497+ plans can be accessed by Agency Admins and Agency users.
Read more about managing permissions for dashboards here