View Categories

How to create a Dashboards

1 min read

More Tutorials From the Community

https://youtu.be/PYIzk0P8aLQ?si=NIQZQpJSWwYUc3Ky

https://youtu.be/jaQZgs825xA

https://youtu.be/OYjkWnV9THI

https://youtu.be/RgcM4t338OU

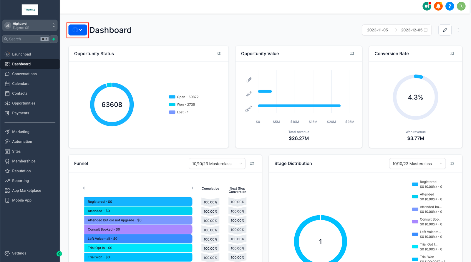
Effortlessly tailor your reporting experience by creating and managing multiple dashboards, ensuring they cater to your unique needs and insights. Streamline your data visualization by organizing related widgets into a unified view using our dashboard feature.

TABLE OF CONTENTS


Step 1: Navigate to Dashboards Menu

  • Click on the blue dashboard navigation button, found on the left side of your screen.

Step 2: Click on “Add Dashboard”

Step 3: Assign a Title

  • Give your dashboard a clear and descriptive title that aligns with its reporting purpose.

Step 4: Configure Permissions

  • Set up permissions for your dashboard according to your preference. Choose between keeping it private for personal use or sharing it with your entire team.

Step 5: Click “Confirm”

Step 6: Add widgets

  • Choose from a list of predefined goals to instantly add relevant widgets tailored to your tracking needs.

  • Unsure what to track? Quickly select from the most popular widgets used by other users.

  • Combine Options: Select widgets from multiple goals or top-used suggestions to create a comprehensive dashboard in just a few clicks.

  • Manual Widget Addition: Still want full control? You can manually add widgets if needed. Learn more about adding custom widgets


Note: 

Custom widgets and reports are available for the $297 plan (One Custom Dashboard) and $497 plan (Unlimited Custom Dashboards)

What’s Next: